陸上泵管理系統

陸上泵全生命周期管理
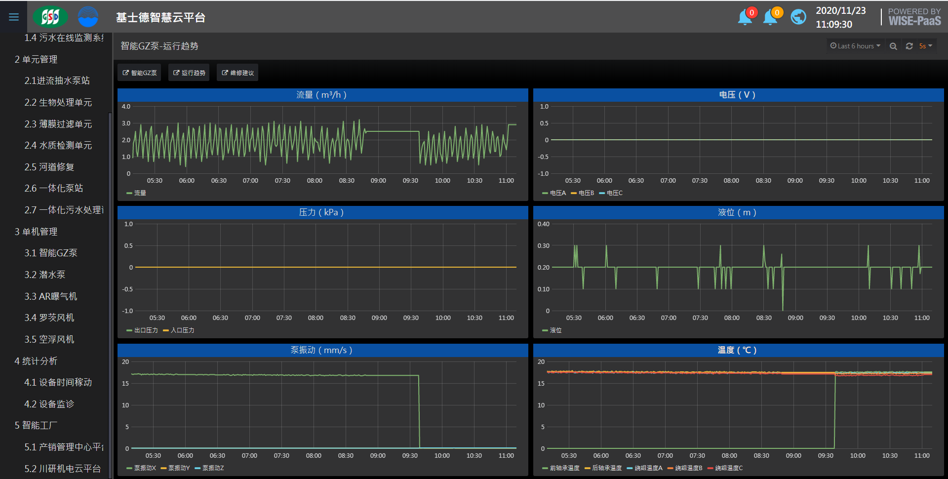
陸上泵在水處理流程中起到提升、回流、沖洗等作用,陸上泵的故障會影響整個污水處理流程,本系統將設備運行狀態置于嚴密的實時監測之中,一旦陸上泵運行異常,系統發出預警,主動通知用戶采取措施,大幅降低將設備發生嚴重故障的可能性。
產品介紹
1.全面嚴密監測:本系統將陸上泵的運行狀態置于嚴密的實時監測之中;
2.預測性報警,降低設備故障風險:一旦陸上泵運行異常,系統發出預警,主動通知用戶采取措施,大幅降低設備發生嚴重故障的可能性;
3.設備維修指引,快速判斷減少損失:設備故障若不可絕對避免,本系統記錄的連續運行數據及其趨勢圖,可輔助快速判斷故障原因,加快維修速度,減少設備故障造成的不良影響。
功能
設備健康管控
設備開關 │ 設備結構圖像 │ 預設參數 │ 預設異常閾值 │ 異常通知 │ 數據統計 │ 趨勢圖 │多設備集中管理
健康記錄查詢
維護提醒 │ 警報統計分析
故障維護建議
診斷樹協助判斷故障原因(流量/出口壓力偏小、前/后軸承振動偏大、電流偏大、前軸承/后軸承/繞組溫度偏大 )




登錄

