曝氣機管理系統

曝氣機全生命周期管理
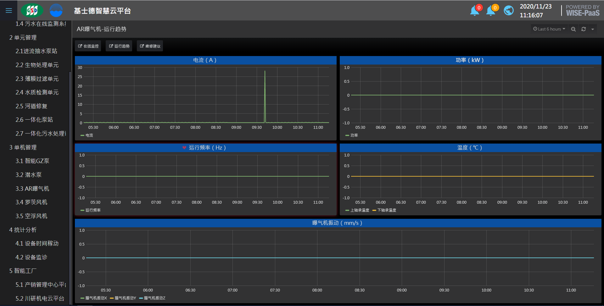
污水處理流程中,曝氣機位于曝氣池中,起到增加水體溶解氧的作用,曝氣機發生故障會影響污水處理順利進行。本系統實現曝氣機遠程監控,異常報警,推動設備運維智能化。
產品介紹
1.全面嚴密監測:本系統將曝氣機的運行狀態置于嚴密的實時監測之中;
2.預測性報警,降低設備故障風險:一旦曝氣機運行異常,系統發出預警,主動通知用戶采取措施,大幅降低設備發生嚴重故障的可能性;
3.設備維修指引,快速判斷減少損失:設備故障若不可絕對避免,本系統記錄的連續運行數據及其趨勢圖,可輔助快速判斷故障原因,加快維修速度,減少設備故障造成的不良影響。
功能
設備健康管控
設備開關 │ 設備結構圖像 │ 預設參數 │ 預設異常閾值 │ 異常通知 │ 數據統計 │ 趨勢圖 │多設備集中管理
健康記錄查詢
維護提醒 │ 警報統計分析 │ 能源管理
故障維護建議
診斷樹協助判斷故障原因(不能啟動、過電流、曝氣量不足、振動噪音 )



相關標簽:供氧曝氣系列
上一篇:沒有了
下一篇:一體化泵站管理系統
下一篇:一體化泵站管理系統

登錄
