川研環科智慧供水綜合管理平臺-系列報道②
開發背景
近幾年,政府對水務規劃、建設、管理、服務的要求不斷提高。國務院、住建部相繼出臺了多項標準和規范,例如《城鎮供水規范化管理考核辦法(試行)》(建城[2013]48號文)、《水污染防治行動計劃》(國發〔2015〕17號文)、《城鎮供水管網漏損控制及評定標準》(CJJ92-2016)、《城鎮供水管網分區計量管理工作指南——供水管網漏損管控體系構建(試行)》(住建部2017年10月)等。這些標準、規范的出臺對水務企業的生產、運營、管理與服務等方面提出了更高的要求。
針對以上情況,結合豐富的水行業服務經驗,以及水務客戶需求匯總,川研開發了一套智慧供水綜合管理平臺。
一、平臺簡介

智慧供水綜合管理平臺圍繞自來水廠、供水管網,建立一整套完善、高效、流程化的運營管理機制。
平臺整合企業生產、營銷、資產等水務大數據,聚合數據價值,優化生產調度,輔助決策指揮,實現“廠站網”一體化運營管理。
平臺主要包括智慧生產、智慧管網、智慧運營、智慧營銷、智慧決策、智慧服務、智慧安防等子系統。


二、平臺功能(部分)
?工程報裝系統
工程報裝系統對客戶用水申請的受理、審核、現場勘察、預算、施工竣工、驗收、結算、收款等過程進行全流程動態管理,將用戶報裝流程透明化、公開化,真正實現“零距離、零跑腿”服務,有效提升用戶獲得用水便利度,提高用戶認可度和滿意度。

?管網巡檢養護系統
管網巡檢養護系統以工單管理為核心,用于記錄、處理、跟蹤巡檢、保養、報修工單情況,滿足水務公司外勤工作的業務表單流轉需求。

?管網在線監測系統
管網在線監測系統把供水各業務環節的管網運行參數進行采集和統計分析,以此保障供水安全。

綜合管網展示:展示整個供水管網、管線、閥門、分區、管網監測點位信息等。
壓力、流量、水質監測:展示整個供水管網壓力、流量、水質監測點位,可對任意一個監測點位進行分析。
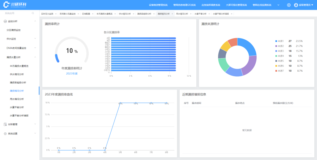
漏損監測:分區漏損率統計,年漏損率曲線展示,夜間流量監控。
?DMA漏損控制系統
對于水司來說,漏損控制是一個重要的運營管理目標,如何高效地發現漏損,智能地定位漏損,快速地控制漏損也是當前面臨的痛點,漏損控制系統就是基于控漏這一目的進行研發設計,結合水務部門及人力現狀,提供發現-定位-處置-反饋-統計全過程管理服務。

對接各區域供水數據、營收數據、非計量用水數據,自動計算各區域產銷差、漏損情況。

以分區為單位,判斷各分區或小區夜間最小流量是否異常,篩選異常區域,逐層分析。
?供水APP
供水APP實現了供水管理移動化。主要功能包括:外勤工單、設備報警工單、表務裝單工單、換表工單、移表功能、復接工單、設備檢修工單、設備管理等。該APP涵蓋多種崗位角色,能為不同崗位水務工作人員提供應用,每個崗位角色擁有特定內容權限和功能。通過該應用,可提高企業的工作效率,助力實現精細化管理目標。

多角色管理:供水APP提供領導角色、點檢人員和巡檢人員等多種角色管理,實現不同崗位間的高效協同。
數據統計與資產匯總:供水APP支持設備數據、工單數據查看功能,讓管理者全面了解供水系統運行狀況,為決策提供有力支持。
快速審核與上報:供水APP的快速審核功能讓管理者高效審核工單,減少耗時。讓巡檢/點檢人員快速提交工作內容,節省填報時間,提升工作效率。

登錄
