如何檢查廢水處理設施?
一、廢水處理設施不正常運行
廢水處理設施不正常運行,包括了廢水處理設施停、開機、廢水處理設施某一環節的損壞停用、廢水超越處理環節、廢水處理設施未按設計要求進行加藥維護、當前廢水量超出廢水處理設施的日均處理能力等。
1.廢水處理設施停、開機。一般情況下,廢水處理設施長時間不用在開機時容易造成外排廢水超標排放,所以要先做好預案,一旦廢水超標時應泵回重新處理達標后排放。廢水處理設施停機必須先向所在地環保部門報告,獲得審批后才能停機,在突然停機也容易導致廢水超標排放,在停機前要注意觀察外排廢水和處理池中的水質頭部,一般在停止進廢水后仍要運行一段時間,直到無廢水進入污水處理設施,無廢水外排后才能停機。同時還要做好活性污泥的養護,不能因為缺少營養而死亡,造成不必要的損失。
2.廢水處理設損壞停用。當廢水處理設施損壞不能正常運行時,要及時向所在地環保部門報備,采取果斷措施確保水質達標排放,當無法達標時應做好停產的準備。
3. 廢水超越處理環節。就是廢水未經處理直接通過超越管排放。一般要進水水質異常或超過處理能力時才能通過超越管排放,對于生產性企業不可以通過超越管排放,只有城鎮生活污水處理廠在特殊情況下才能通過超越管排放。
4.廢水處理設施未按設計要求進行加藥維護。在運行過程中沒有按照加藥量及時加藥,有可能導致廢水超標排放。
5. 廢水處理量超出處理能力。一般情況下進水量不可以超過污水處理設施的最大處理能力,對于城鎮生活污水處理廠最大不能超過處理能力的30%。對于某些污水處理廠由于設計進口濃度較高,而實際在運行過程中進水濃度低于設計進口濃度,可以適量超過處理能力,需要通過實踐判斷最大超負荷處理能力。
二、廢水超標排放
由于廢水處理設施管理不當、廢水處理設施處理能力無法滿足企業現狀等原因,導致廢水超標排放。
三、雨水口排放污染物
現在企業的環保意識都比較高,通過雨水口排放污染物的現象極少,但是由于管理問題、地面沉降壓迫管道、管道堵塞雨污混接等問題,導致雨水口排放污染物的現象時有發生。
四、污水處理設施運行檢查技巧
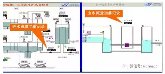
1.檢查污水處理站超越管是否有水外排
一般城市污水處理廠進口都設有超越管,用于進水水質異常或水量超過處理能力時才能開啟超越管,同時必須向所在地環保部門報告。檢查正常情況下是否有水外排。

對于企業污水處理站不能預留超越管,不管任何情況下全部廢水必須進入污水處理站,如有超越管必須限期整改,否則存在偷排嫌疑。作為預留暗管進行處罰。

2.檢查每個污水處理工段是否有非正常排水管,除了必要的排水管和污泥管外都不能設外排管。

3.檢查各工段污水處理設施是否正常運行,有無停運、損壞,各工段是否有清水進入稀釋污水濃度。
4.檢查生化池污泥顏色、濃度、沉降比和活性是否正常。
5.檢查在線監控有關儀表數據是否符合邏輯。
五、污水處理廠檢查
核查內容:城鎮污水處理廠的運行情況、水量、水質(COD平均進出水濃度、月平均處理水量、累計處理水量)、污泥(污泥產量及處理量、污泥處置情況)、運行用電量、排放口及受納水體情況、在線監測系統安裝運行情況。
核查形式:資料審核和現場檢查,包括核查運行報表和臺帳記錄、現場運行情況,并對出水水質采樣監測(監測項目COD)。
通過核查,初步核算出今年污水處理廠新增處理水量和新增COD削減量,并對于存在的主要問題進行質疑。
1.核查城市污水處理廠的基本情況,包括設計處理能力、處理工藝、建成投運時間等。需要檢查的資料包括項目設計文件、環境影響評價報告及批復、工程竣工環保驗收報告等。
2.核查城市污水處理廠的實際處理情況,包括:
(1)實際運行時間、處理水量和處理效果。需要審核的資料包括污水處理廠自動在線監測的進出口流量和COD濃度數據,并現場隨機抽調、查閱10天自動在線監測裝置記錄的進出口水量和COD濃度,各級環保部門對污水處理廠的日常監督性監測數據和監察報告,污水處理廠內部日常測定的進出口水量和COD濃度數據,查閱生產用電記錄、污泥產生量記錄,拍攝主要設施照片等。
(2)對實際處理水量和處理效果,按照以下順序采用數據:自動在線監測的進出口流量和COD濃度數據(必須是與當地環保部門監控平臺聯網或通過數據有效性校核的數據);各級環保部門對污水處理廠的日常監督性監測數據和監察報告;污水處理廠日常生產中進出口水量和COD濃度監測的有效記錄,以及生產用電記錄、污泥產生量記錄等輔助說明材料。
(3)對原有城市污水處理廠通過改建、擴建等增加污水處理能力和提高治理效果的,必須提供新增管網長度、擴容能力、污水回用量以及回用工程運行記錄等相關文件、資料。
(4)核查(督查)中發現城市污水處理廠有下列情況之一的,認定為不正常運行:
a、整體不運行或者部分關鍵設備不運行的;
b、排水污染物濃度或總量超過規定標準30%的;
c、污水處理量達不到應接納量50%的。
3.現場檢查范例圖片
















登錄
